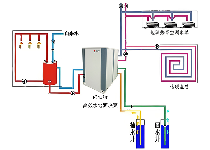
尚佰特高效水地源热泵系统是一种利用地下水或土壤温度相对稳定的特性,通过热泵技术实现建筑供暖和制冷的高效系统。其工作原理基于热力学定律,通过制冷剂在蒸发器和冷凝器之间的相变过程完成热量转移。冬季从地下提取低温热能,经压缩机提升温度后为室内供暖;夏季则将室内热量转移至地下,实现制冷效果。这一过程完全不依赖化石燃料燃烧,从源头上避免了直接排放。系统的运行效果很大程度上取决于当地地质条件,丰富的地下水资源和导热性能适中的黏性土壤为系统提供了理想的工作环境。在实际应用中,需要根据地下水位、土壤导热系数等参数选择合适的形式:地下水位较高区域适宜采用地下水热泵,而土壤条件稳定的地区则更适合垂直或水平地埋管系统。

尚佰特高效水地源热泵表现出卓越的能效特性。由于地下温度常年保持相对稳定,冬季高于环境空气温度,夏季低于环境温度,使得系统能效比传统空气源热泵显著提高。实测数据显示,系统供暖季节能效比可达4.5以上,制冷季节能效比同样保持较高水平,这意味着每消耗1单位电能,可转移4.5单位以上的热能。在经济性方面,系统初始投资相对较高,包括设备采购、专业安装和地质勘查等费用,一套普通住宅系统初始成本可达数万元。然而,得益于其利用地下免费能源的特点,运行费用显著降低,电力消耗主要集中在压缩机和水泵等设备。从长期运行来看,运行费用的节约可在数年内部分抵消初始投资,具体回报周期取决于使用频率、当地电价和系统运行效率。

高效水地源热泵系统的安装和定期维护是确保系统长期稳定运行的关键。前期在安装过程涉及地质勘探、钻孔、管道敷设和水泵安装等多个环节,有尚佰特战略合作的专业团队指导操作。系统的定期维护包括检查管道密封性、清洗过滤器、监测水泵运行状态等,这些措施能有效保障系统使用寿命。在长期的系统应用中用户反馈表明,经过良好维护的系统在系统在运行多年后仍能保持优良性能。而且尚佰特高效水地源热泵应用系统不产生直接燃烧排放,显著减少二氧化碳及其他污染物排放,对改善区域空气质量具有积极作用。采用地下水系统时严格遵守回灌规范,确保抽取的地下水全部回灌至同一含水层,能维持地下水资源平衡。
从实际应用情况及数据来看,尚佰特高效水地源热泵应用系统表现优异的适用性。众多家庭和商业建筑用户反馈显示,系统运行时的室内温度稳定性好,设备噪音较低,使用体验令人满意。应用系统作为一种高效节能的暖通技术,在具备相应地质条件的地区具有广阔的应用前景,以科学的设计、规范的安装和持续的维护管理为基础,同时地下水资源的也可持续利用,这将充分发挥其节能环保效益。




